地 址: 河南省巩义市西村工业区
联系人: 庞经理
手 机: 15617617287
15038001853
E_mail: gyltgd@126.com
网 址: http://www.dcczyzsls.com/
http://www.gyltgdc.com/
北京,简称“京”,古称燕京、北平,是中华人民共和国首都、省级行政区、直辖市、国家中心城市、超大城市,国务院批复确定的中国政治中心、文化中心、国际交往中心、科技创新中心。截至2018年,全市下辖16个区,总面积16410.54平方千米,2019年末,常住人口2153.6万人,城镇人口1865万人
北京套筒黄瓜视频免费观看入口关键材料304的用料及标准,国际性不锈钢标识方式 钢铁学好是用三位数据来标识各种各样标准级的可锻不锈钢的。在其中:
①奥氏体型不锈钢用200和300系列产品的数据标识,比如,一些较一般的奥氏体不锈钢是以201、 304、 316及其310为标识,
②铁素体和奥氏体型不锈钢用400系列产品的数字表示。
③铁素体不锈钢是以430和446为标识,奥氏体不锈钢 是以410、420及其440C为标识,
④两相(奥氏体-铁素体),不锈钢、沉定硬底化不锈钢及其含铜量小于50%的高铝合金一般是选用专利权名 称或 商标logo取名。
4).标准的归类和等级分类
4-一分级归类:①國家标准GB ②制造行业标准YB ③地区标准 ④公司标准Q/CB
4-2 归类:①商品标准 ②包裝标准 ③方式 标准 ④基本标准
4-3 标准水准(分三级):Y级:国际性优秀水准 I级:国际性一般水准 H级:中国优秀水准
4-4国家标准
GB1220-2007不锈钢棒料(I级) GB4241-84 不锈钢电焊焊接盘园(H级)
GB4356-2002 不锈钢电焊焊接盘园(I级) GB1270-80 不锈钢管件(I级)
GB12771-2000 不锈钢焊接钢管(Y级) GB3280-2007 不锈钢冷轧钢板(I级)
GB4237-2007 不锈钢发热板(I级) GB4239-91 不锈钢冷带(I级)
套筒黄瓜视频免费观看入口关键材料304的用料及标准。

套筒黄瓜视频免费观看入口称列管式伸缩器,是热流体管道的赔偿设备,关键用以平行线管道辅设后出現的径向热变形偏移消化吸收赔偿,是一种立即安裝在一切输送耐腐蚀的单边或多向流体的管道当中的黄瓜视频免费观看入口。套筒式黄瓜视频免费观看入口.普遍用以城镇采暖,冶金工业,矿山开采,发电量,石油化工设备,工程建筑等制造行业的输送管道中。关键有套筒(芯管),机壳,橡胶密封件等构成。
注填式套筒黄瓜视频免费观看入口
本公司根据市场需要,还设计制造注填式套筒黄瓜视频免费观看入口,其型号规格同前面套筒黄瓜视频免费观看入口,其主要特点是:
1、产品可靠性高,寿命长,很 少维修。
2、可在管道正常运行状态下维修,维护工艺简单。(需配备专用注填工具及密封填料。)
3、订货时应注明注填式。 
套筒式黄瓜视频免费观看入口技术参数:
1、TD型单向黄瓜视频免费观看入口技术参数见表1,结构型式见图一

2、TS型双向黄瓜视频免费观看入口技术参数见表2,结构型式见图二

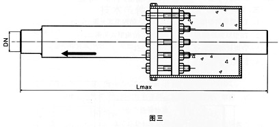
3、直埋式套筒黄瓜视频免费观看入口结构型式见图三

4、注填式套筒黄瓜视频免费观看入口见图四

TD型单向套筒黄瓜视频免费观看入口技术参数表一
|
公称通径
DNmm |
较大外径Dmm
|
补偿量mm
|
较大装配长度mm
|
重量Kg
|
|
|
接管型
|
法兰型
|
||||
|
40
|
144
|
200
|
600
|
6.5
|
8.3
|
|
50
|
160
|
200
|
600
|
10
|
15
|
|
65
|
180
|
200
|
600
|
16
|
21
|
|
80
|
195
|
200
|
650
|
17
|
24
|
|
100
|
215
|
200
|
700
|
25
|
33
|
|
125
|
245
|
200
|
700
|
32
|
41
|
|
150
|
280
|
250
|
800
|
45
|
56
|
|
200
|
335
|
250
|
800
|
70
|
87
|
|
250
|
405
|
250
|
800
|
90
|
114
|
|
300
|
460
|
250
|
800
|
120
|
148
|
|
350
|
520
|
250
|
850
|
140
|
172
|
|
400
|
580
|
300
|
1000
|
185
|
225
|
|
450
|
640
|
300
|
1000
|
205
|
251
|
|
500
|
705
|
300
|
1000
|
245
|
309
|
|
600
|
840
|
300
|
1000
|
305
|
401
|
|
700
|
930
|
300
|
1050
|
370
|
480
|
|
800
|
1030
|
300
|
1050
|
405
|
533
|
|
900
|
1130
|
300
|
1050
|
490
|
642
|
|
1000
|
1230
|
300
|
1050
|
515
|
681
|
TS型双向套筒黄瓜视频免费观看入口技术参数表二
|
公称通径
DNmm |
较大外径Dmm
|
补偿量mm
|
较大装配长度mm
|
重量Kg
|
|
|
接管型
|
法兰型
|
||||
|
50
|
160
|
200
|
650
|
17
|
23
|
|
65
|
180
|
200
|
650
|
28
|
35
|
|
80
|
195
|
200
|
650
|
34
|
42
|
|
100
|
215
|
400
|
1150
|
55
|
65
|
|
125
|
245
|
400
|
1150
|
60
|
70
|
|
150
|
280
|
400
|
1150
|
80
|
95
|
|
200
|
335
|
400
|
1150
|
118
|
140
|
|
250
|
405
|
400
|
1200
|
160
|
190
|
|
300
|
460
|
400
|
1200
|
193
|
230
|
|
350
|
520
|
400
|
1200
|
235
|
270
|
|
400
|
580
|
400
|
1250
|
280
|
340
|
|
450
|
640
|
400
|
1250
|
320
|
380
|
|
500
|
705
|
400
|
1250
|
390
|
480
|
|
600
|
840
|
400
|
1250
|
500
|
630
|
|
700
|
930
|
400
|
1300
|
590
|
750
|
|
800
|
1030
|
400
|
1300
|
670
|
870
|
|
900
|
1130
|
400
|
1300
|
800
|
1020
|
|
1000
|
1230
|
400
|
1300
|
870
|
1150
|